Um orçamento de projeto contém os detalhes financeiros do seu projeto, incluindo as estimativas de todos os custos do projeto e o dinheiro que você precisa desembolsar para conduzir um projeto bem-sucedido, desde recursos até materiais.
Monitore as despesas do projeto com este modelo de orçamento do projeto em Excel. Ele ainda inclui codificação por cores para avisar quando você estiver no vermelho. O orçamento é a força vital do seu projeto, portanto você precisa monitorá-lo com precisão para evitar estouros de custo. É aí que este modelo de orçamento de projeto se torna útil.
Para baixar este modelo gratuito de orçamento de projeto para Excel, clique na imagem abaixo.
Por que você precisa de um modelo de orçamento de projeto?
Um projeto é composto por tarefas que levam à conclusão de um projeto ou serviço. Esse processo não é gratuito. Existem recursos necessários, como a contratação de uma equipe de projeto, possivelmente fornecedores externos, peças e uma série de outras despesas que precisam ser pagas e contabilizadas.
É aí que entra a gestão do orçamento, durante a fase de planejamento do projeto. É essencial calcular os custos desses elementos da forma mais precisa possível para criar uma linha de base de custos realista, garantir os recursos financeiros alocados e não ultrapassar o orçamento, o que poderia comprometer todo o projeto.
Isso significa que suas estimativas de custos precisam ser precisas, ou o mais próximas disso possível. Esta planilha de orçamento de projeto pode ajudar você a fazer isso.
Além dos modelos de orçamento, duas ferramentas de gerenciamento de projetos que ajudam a controlar orçamentos são os gráficos de Gantt e os painéis. ProjectManager oferece um recurso de gráfico de Gantt premiado que permite aplicar custos diretamente às tarefas. Você também pode atribuir custos de mão de obra aos membros da equipe, e esse custo potencial é calculado automaticamente conforme tarefas e horas de trabalho são atribuídas. Além disso, à medida que o projeto avança, nossos painéis em tempo real acompanham os custos do projeto e os comparam com os custos planejados iniciais, evitando que o orçamento seja ultrapassado.

Quando usar um modelo de orçamento do projeto
O dinheiro viabiliza o projeto, portanto é provável que os custos sejam discutidos durante a iniciação do projeto. No entanto, tradicionalmente, as preocupações com a gestão do orçamento começam a ser tratadas durante a fase de planejamento do projeto.
Há muita incerteza na gestão de um projeto, o que torna a criação do plano orçamentário mais difícil, mas com um modelo gratuito de orçamento em Excel você tem uma base sólida para construir um modelo financeiro consistente e capaz de atender às necessidades do projeto.
Alguns custos do projeto são mais fáceis de levantar, como:
- Custos de mão de obra
- Honorários de consultores
- Matérias-primas
- Licenças de software
- Viagens
Outros custos do projeto podem variar ou se repetir de um projeto para outro, como:
- Custos telefônicos
- Espaço de escritório
- Equipamentos de escritório
- Administração geral
- Seguro da empresa
Depois de baixar e criar seu modelo de orçamento do projeto, você terá todos os campos necessários para iniciar esse processo fundamental de planejamento do projeto. No entanto, sem uma ferramenta de controle de despesas para coletar todos esses dados, você começa em desvantagem. O processo de orçamento pode parecer impreciso, e certamente não é uma ciência exata, mas com o software de orçamento de projetos adequado, você pode ter mais controle sobre a definição das restrições financeiras do seu projeto. Ao fazer isso, você aumenta significativamente as chances de sucesso do projeto.
Você não consegue definir o orçamento sem antes saber no que ele será gasto. Por isso, os orçamentos são concebidos quando você começa a planejar e organizar o cronograma do projeto. Para criar um cronograma de projeto preciso, é necessário definir o trabalho que será realizado e quanto tempo ele levará. Para isso, você pode usar uma estrutura analítica do projeto (EAP) para identificar todas as tarefas do projeto. Essas tarefas dependem da disponibilidade de recursos financeiros para pagar os recursos necessários à sua execução.
Nosso modelo gratuito de orçamento é, na prática, um mecanismo de controle de custos para comparar quanto custará concluir o projeto em relação ao valor autorizado para gasto. Dessa forma, a planilha de orçamento do projeto permite que os gerentes de projeto elaborem seu orçamento dentro das restrições de custo e prazo do projeto.
Um orçamento de projeto é definido por meio da estimativa dos custos de todas as tarefas individuais que compõem o projeto, incluindo os recursos necessários para executá-las. Você precisará dessas estimativas de custo para preencher seu modelo de orçamento do projeto em Excel. Você pode usar nosso modelo de estimativa para criar suas estimativas e compartilhá-las com as partes interessadas.
Quem deve usar este modelo gratuito de orçamento do projeto?
A responsabilidade final pela supervisão de todos os aspectos de um projeto recai sobre o gerente de projeto, o que inclui preencher e manter este modelo gratuito de orçamento do projeto. Ele conduzirá as atividades de orçamento do projeto, mas não sozinho. Para obter estimativas de custo mais precisas, os gerentes de projeto buscarão orientação das pessoas da equipe envolvidas na execução do projeto.
Depois que o orçamento do projeto é concluído, a equipe é liberada para se concentrar nas tarefas que lhe foram atribuídas. A gestão do orçamento permanece sob a responsabilidade do gerente de projeto, mas, dependendo do porte da organização, o trabalho diário pode ficar a cargo de um administrador, como um coordenador de projetos ou um gerente de projeto assistente.
No entanto, o orçamento do projeto também é compartilhado com as partes interessadas. Elas precisam se manter informadas e, com frequência, fazem solicitações de mudança ao longo do projeto que impactam diretamente o orçamento. Por isso, durante apresentações aos stakeholders, as questões orçamentárias costumam fazer parte da pauta, nem que seja apenas para verificar se o projeto não está ultrapassando o orçamento.
Como usar o modelo de orçamento do projeto do ProjectManager para Excel
Seu modelo gratuito em Excel é uma tela em branco e agora você precisa transformá-lo em uma ferramenta útil. Ao preencher o máximo possível das informações solicitadas neste modelo de orçamento do projeto, você começa a assumir o controle do aspecto financeiro do seu projeto. Vamos começar.
Mão de obra e materiais
Este é o coração do projeto e, provavelmente, o aspecto mais caro do trabalho que você precisa incluir no seu modelo de orçamento do projeto em Excel. Para começar, utilize uma estrutura analítica do projeto (EAP) para separar esses custos em itens de linha vinculados a uma tarefa específica. Isso pode parecer um detalhe desnecessário, mas não é. Cada real precisa ser contabilizado se você quiser controlar os custos, portanto, quanto mais preciso for, melhor será sua estimativa de despesas e mais próximo o projeto ficará de ser entregue dentro do orçamento.
Agora que você dividiu o projeto em pequenas tarefas usando a estrutura analítica do projeto ou a coluna EAP, é hora de atribuir um custo de mão de obra e materiais a cada uma delas. Esse é o valor que você vai gastar para montar a equipe responsável por cada tarefa, o tempo necessário para concluí-la e os materiais exigidos para sua execução. Dá trabalho, mas ao fazer isso antes do início do projeto, você evita dores de cabeça e gastos excessivos.
Outros itens de linha
Claro que um orçamento de projeto não se resume apenas a mão de obra e materiais, mesmo que esses sejam os principais custos. É importante contabilizar cada real e centavo, pois esses itens menores — e às vezes nem tão pequenos — acabam se acumulando. Não deixe que esses custos estourem seu orçamento: identifique-os e registre-os no seu modelo gratuito de orçamento do projeto em Excel.
Viagens
Considere as viagens, por exemplo. Seu modelo de orçamento do projeto precisa ter uma coluna para indicar quando e se será necessário viajar e quanto isso vai custar, incluindo eventuais diárias. Talvez viagens não estejam previstas no seu projeto, mas você precisa avaliá-las. É melhor ter pensado nisso e descartado a possibilidade do que lidar com um custo inesperado no meio do projeto que não foi considerado.
Equipamentos
O mesmo vale para os equipamentos. Você certamente terá custos nessa área. Os custos de equipamentos podem variar de máquinas pesadas muito caras a itens menores, mas é fundamental registrar essas despesas no seu modelo de orçamento do projeto para fazer uma estimativa realista do custo total do projeto.
Itens fixos
Também existem itens fixos, e há um espaço para registrá-los no modelo gratuito de orçamento do projeto para Excel. Um item de custo fixo é aquele cujo valor é definido e não muda, como despesas com o mesmo valor semanal ou mensal. Há ainda uma coluna para custos diversos, que são aqueles que não se enquadram em nenhuma das outras categorias do modelo de orçamento do projeto em Excel baixado.
Orçamento planejado vs. real
A última parte do seu modelo gratuito de orçamento do projeto em Excel são as colunas que você mais acompanhará ao monitorar o projeto. É aqui que a planilha calcula o orçamento planejado em comparação com o orçamento real, ou seja, o valor efetivamente gasto em cada tarefa. Uma coluna mostra a despesa orçada, ao lado está o valor realmente utilizado para concluir o trabalho, seguido por uma terceira coluna que indica o saldo. É aqui que você consegue ver se ficou acima ou abaixo do orçamento.
Como usar um modelo de orçamento do projeto em Excel no ProjectManager
Se você está pronto para deixar para trás um modelo de orçamento em Excel estático e adotar um software robusto de gerenciamento de projetos, o ProjectManager é a escolha certa. É fácil transferir seus dados da planilha do Excel para o software. Tudo o que você precisa fazer é iniciar um novo projeto e abrir a visualização de projeto em gráfico de Gantt.
Depois de iniciar o projeto, você pode transferir manualmente as informações do seu modelo de orçamento do projeto preenchido para o gráfico de Gantt. As mesmas regras se aplicam: basta inserir os nomes das tarefas, os responsáveis, as horas planejadas, os custos do projeto e assim por diante.
Agora que seu projeto está configurado no ProjectManager, você pode começar a acompanhar os custos à medida que o projeto avança. Isso acontece porque o orçamento é atualizado conforme os membros da equipe concluem tarefas e atualizam seus status, oferecendo informações sempre atualizadas.
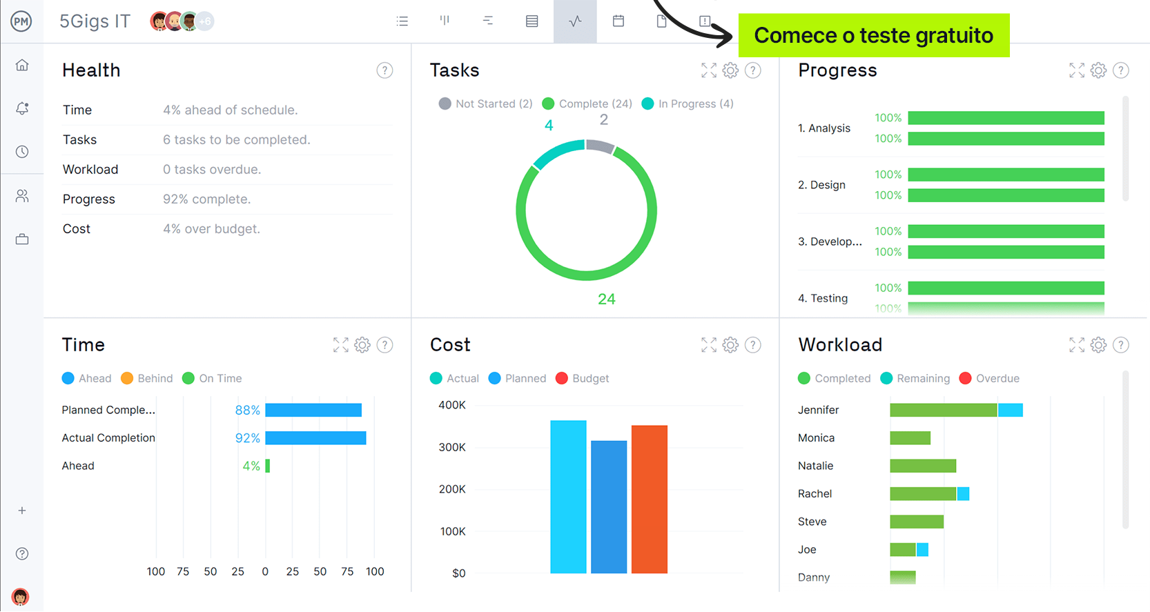
Em seguida, você pode visualizar o orçamento do projeto — ou até de vários projetos — por meio da visualização de painel. Pense nisso como uma visão geral rápida, mas que também permite aprofundar nos detalhes sempre que necessário.
Se você quer levar seu projeto para o próximo nível, vale a pena trabalhar com um software de gerenciamento de projetos que ofereça ferramentas para planejar, monitorar e gerar relatórios do projeto em tempo real. Nosso modelo gratuito de orçamento do projeto ajuda na gestão do orçamento e no controle de despesas, mas nossos gráficos de Gantt e painéis são ferramentas de orçamento superiores, pois automatizam o processo de planejamento orçamentário e oferecem muitos outros recursos de gerenciamento de projetos. Comprove você mesmo aproveitando nossa avaliação gratuita de 30 dias.