Coordinating a construction project involves multiple teams, vendors and phases that must stay aligned to deliver on time and within budget. Construction workflow management helps bring order to this complexity by organizing tasks, tracking progress and ensuring everyone knows what needs to happen next. When construction workflows are well designed, teams can move from planning to execution without costly delays or miscommunication.
A strong construction workflow also improves collaboration between office staff and field crews. It gives managers visibility into schedules and resources, while allowing teams to share updates as work is completed. The result is a smoother process where decisions are made quickly, risks are reduced and projects are kept on track. Templates can simplify this process by giving teams a ready-made framework to manage every stage of construction.
What Is a Construction Workflow?
A construction workflow is the sequence of tasks, approvals and deliverables that guide a project from start to finish. It outlines how work moves between teams, who is responsible for each step and when milestones must be completed. By mapping out each stage, construction workflow management helps avoid confusion, streamline communication and keep projects moving efficiently.
Construction workflows typically include planning, design, permitting, procurement, scheduling and execution phases, each with its own set of tasks and dependencies. A clear construction workflow ensures that nothing falls through the cracks, that work is completed in the right order and that everyone involved knows their role in delivering the project on time and within budget.
Project management software supports construction workflow management by centralizing schedules, resources and task assignments in one platform. It allows managers to visualize workflows, track progress in real time and quickly adjust plans when conditions change. With everything stored online, teams in the office and on the jobsite can collaborate seamlessly, reducing delays and miscommunication.
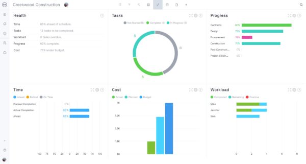
ProjectManager is the best tool for construction managers who need complete control over their workflows. Our software offers online Gantt charts, kanban boards, workload charts and real-time dashboards to track every stage of the project. Teams can log time with built-in timesheets, share files, collaborate on tasks and integrate with ERP systems for smooth cost management. With our software, construction workflow management becomes a clear, connected process that keeps projects on schedule and teams aligned. Get started with ProjectManager today for free.

What Is Construction Workflow Management?
Construction workflow management is the practice of organizing and directing the sequence of tasks, approvals and deliverables that take a construction project from planning to completion. It keeps projects moving by clarifying responsibilities, tracking progress and ensuring work is completed in the right order. A clear construction workflow reduces confusion and helps teams stay aligned on deadlines and deliverables.
A strong construction workflow management process covers every phase of a project, including planning, design, permitting, procurement, scheduling and execution. By mapping out these steps, managers can coordinate multiple teams, allocate resources effectively and maintain control of budgets and timelines. This structured approach ensures projects run smoothly and stay on track.
Get your free
Project Workflow Template
Use this free Project Workflow Template for Excel to manage your projects better.
Key Construction Workflow Management Processes
Construction workflow management involves a set of core processes that guide projects from planning through completion. Each process is designed to keep tasks organized, teams aligned and resources used efficiently. Together, these processes create a framework that construction managers can rely on to maintain control over schedules, budgets and quality.
Construction Workflow Planning
Construction workflow planning is the foundation of any project. It involves defining project goals, breaking work into tasks, assigning responsibilities and establishing a timeline. A well-planned construction workflow sets expectations early and gives every stakeholder a clear view of the project scope. Planning also includes resource allocation and ensuring the right people, equipment and materials are available when needed. By investing time in planning, managers reduce the risk of confusion and create a roadmap that keeps work moving efficiently from one phase to the next.
Related: 20 Free Excel Construction Templates
Construction Workflow Scheduling
Scheduling turns the plan into a working timeline that coordinates tasks, dependencies and deadlines. Construction workflow scheduling ensures that work is completed in the proper sequence and that teams are not waiting on one another to start. Gantt charts are often used to visualize the schedule, making it easy to see task relationships and critical paths. Accurate scheduling prevents costly delays and helps managers identify when extra resources may be needed to keep the project on track. A well-managed schedule is one of the most powerful tools for controlling project costs and timelines.

Construction Workflow Monitoring and Reporting
Monitoring and reporting keep construction workflows transparent and measurable. By regularly tracking progress, managers can see if tasks are on schedule, if resources are being used as planned and if costs are staying within budget. Reporting provides data that can be shared with stakeholders, creating accountability and supporting better decision-making. Real-time monitoring helps identify bottlenecks early, so managers can make adjustments before issues escalate. Consistent reporting turns raw data into actionable insights that improve both current and future projects.

Construction Workflow Risk Management
Risk management is a critical part of construction workflow management because every project faces potential disruptions. This process involves identifying possible risks, such as material shortages, labor issues, safety hazards or weather delays, and creating mitigation plans. By assessing risks during planning and monitoring them throughout the project, managers can respond quickly when problems arise. Effective risk management protects budgets and schedules, reduces downtime and keeps projects safe and compliant with regulations.

Construction Workflow Optimization
Optimization focuses on finding ways to make construction workflows more efficient and cost-effective. This may involve streamlining communication, removing redundant steps or improving resource allocation. By reviewing performance data and gathering feedback from teams, managers can refine processes for future projects. Continuous improvement leads to faster delivery times, lower costs and higher quality outcomes. Construction workflow management that emphasizes optimization creates a cycle of learning that benefits every project that follows.
Construction Workflow Automation
Automation is one of the most powerful ways to improve construction workflow management. By using project management software to automate task assignments, notifications, approvals and data collection, managers can save time and reduce human error. Automated workflows ensure that critical steps are never missed and that updates are instantly shared with the right people. This not only speeds up project execution but also frees up managers to focus on higher-value activities like risk mitigation and team coordination.

How to Manage Construction Workflows
Follow these steps that we’ve outlined below to effectively manage construction workflows.
1. Define the Activities That Will Make Up the Workflow
The first step in construction workflow management is to list every activity necessary to complete a project. This includes everything from site preparation, permitting and material procurement to actual construction tasks and inspections. Defining activities clearly ensures that no essential task is overlooked and helps create a logical sequence for workflow execution. A detailed activity list also provides a foundation for scheduling, resource allocation and risk assessment.
2. Identify the Standard Operating Procedures to Be Followed
Once activities are defined, standard operating procedures (SOPs) must be established for each task. SOPs describe how work should be performed, including safety measures, quality checks and step-by-step instructions. Construction workflow management relies on SOPs to maintain consistency, minimize errors and ensure compliance with regulations. Clear SOPs also make training easier and provide a reference for new team members.
Related: Standard Operating Procedure (SOP) Template
3. Assign Roles and Responsibilities
Every construction workflow activity should have a designated owner. Assigning roles ensures accountability and prevents confusion about who is responsible for each task. This includes project managers, field supervisors, equipment operators and subcontractors. Clearly defined responsibilities improve communication, streamline approvals and reduce delays by ensuring that everyone knows their specific duties.

4. Schedule the Execution of Construction Workflow Activities
A construction workflow is only effective if tasks are scheduled realistically. This involves defining start and end dates, sequencing dependent tasks and identifying critical paths. Scheduling allows teams to anticipate bottlenecks, avoid resource conflicts and maintain a steady pace of work. Project managers can use Gantt charts or workflow templates to visualize schedules and track adherence to deadlines.

5. Allocate Resources
Construction workflow management requires careful allocation of resources, including labor, materials and equipment. Resources must be available when needed to prevent idle time or delays. Proper allocation ensures that teams have what they need, where they need it, when they need it. Monitoring resource availability and usage continuously can help optimize efficiency and reduce costs.

6. Monitor Progress, Resource Utilization and Costs
Continuous monitoring is crucial to effective construction workflow management. Tracking progress against the schedule, measuring resource utilization and keeping an eye on costs allows project managers to detect problems early. Regular monitoring helps adjust the workflow dynamically, maintain productivity and prevent cost overruns. This step ensures that projects stay on track from start to finish.

7. Enforce Quality and Safety Controls
Quality and safety cannot be compromised in construction. A construction workflow should include checks and inspections at each stage. Enforcing quality and safety standards reduces rework, prevents accidents and ensures regulatory compliance. Workflow templates can incorporate mandatory checkpoints, making it easier for teams to adhere to safety protocols and maintain consistent quality.
8. Report and Document Continuously
Documentation is the backbone of construction workflow management. Continuous reporting ensures transparency, creates a record of decisions and supports accountability. Reports on progress, resource usage, quality checks and safety compliance help stakeholders stay informed and enable lessons learned to improve future workflows. Digital templates and project management tools simplify reporting and make it easier to track multiple projects simultaneously.
What Is Construction Workflow Management Software?
Construction workflow management software is a digital tool designed to help construction teams plan, execute and monitor their projects efficiently. It organizes workflows, tracks progress, manages resources and ensures that tasks are completed according to schedule and quality standards. By centralizing project data, the software reduces miscommunication, prevents delays and helps teams stay on budget.
These tools often include features such as task scheduling, resource allocation, reporting, and document management. They allow project managers to visualize the construction workflow, assign responsibilities, and monitor performance in real time. Using construction workflow management software simplifies complex projects, improves collaboration between office and field teams, and provides a record of all activities for compliance and analysis.
Free Construction Workflow Management Templates
Using templates can streamline construction workflow management by providing ready-made structures for planning, tracking and executing tasks. These templates save time, reduce errors and help teams maintain consistency across multiple projects. Here are some useful free templates for construction workflow management:
Workflow Template
Download this free workflow template for a clear, step-by-step outline of all project activities from start to finish. It helps teams visualize the sequence of tasks, assign responsibilities and track progress. Using this template ensures that every essential task is accounted for and completed in the correct order.
Kanban Board Template
Use this free Kanban board template to represent tasks and their status. This visual tool makes it easy to monitor workflow progress, identify bottlenecks and adjust priorities quickly. Teams can move tasks across columns such as “To Do,” “In Progress” and “Completed” to keep projects on track.
Standard Operating Procedure Template
This free template outlines the specific procedures to be followed for each activity in the construction workflow. It ensures consistency, reduces errors and provides a reference for training new team members. Using an SOP template helps maintain quality and safety standards across all projects.
How to Manage Construction Workflows With ProjectManager
Managing construction workflows manually or with basic tools can quickly become overwhelming. Project managers often struggle with miscommunication, delayed tasks, resource conflicts and lack of real-time visibility into progress. Our software provides a comprehensive platform to streamline construction workflow management, helping teams plan, execute and monitor every project activity from one central dashboard.
With built-in templates, Gantt charts and task tracking, it eliminates the chaos of spreadsheets and scattered documents, giving managers a clear view of project status and upcoming priorities. Watch the brief video below to learn more about how we can support your construction projects.
Real-Time Scheduling and Resource Management
One of the biggest pain points in construction workflow management is coordinating schedules and resources across multiple teams and sites. ProjectManager addresses this with real-time Gantt charts, resource allocation tools, such as workload charts and the team page and automated alerts for conflicts or delays.
Managers can assign tasks, adjust timelines and balance labor and equipment usage instantly, preventing bottlenecks and costly downtime. By providing a single source of truth for schedules and resources, our software ensures that projects stay on track and within budget.
Tracking Progress, Quality and Communication
Another common challenge is monitoring progress, enforcing quality standards and keeping stakeholders informed. ProjectManager simplifies this with live dashboards, progress reporting, task comments, file attachments and mobile access for field teams.
Managers can track each task, verify safety compliance and quality checkpoints and generate instant reports for clients or executives. This feature-rich approach resolves the pain of scattered updates, miscommunication and missed deadlines, enabling construction teams to deliver projects successfully and consistently.
Related Construction Workflow Management Content
There’s more to construction workflow than we’ve gone over in this article. For those who care to learn more, follow the links below. There are more free templates, examples of different types of construction projects and other blogs.
- 8 Free Construction Forms for Excel and Word
- 10 Types of Construction Projects with Examples
- 18 Construction Methods and Techniques
- The Construction Process Explained Step-by-Step
- How to Manage a Construction Project Step by Step
- Critical Path Method (CPM) in Construction: A Quick Guide
- Cost Forecasting in Construction Project Management
ProjectManager is online project and portfolio management software that connects teams, whether they’re in the office or on the job site. They can share files, comment at the task level and stay up to date with email and in-app notifications. Get started with ProjectManager today for free.


